Categorias
Veja Também
Uma tabela para calcular faltas é uma ferramenta importante para qualquer pessoa que precise acompanhar suas ausências de trabalho. Ela permite que você tenha um registro preciso de quantas vezes faltou e por quanto tempo. Isso pode ser útil para planejar suas atividades ou para fazer relatórios de ausências para o empregador. Além disso, é possível baixar uma tabela para calcular faltas na internet.
Funcionalidades da Tabela para Calcular Faltas
Usar uma tabela tem várias vantagens. Como, por exemplo, ter um registro detalhado e preciso das faltas. E também compartilhar a tabela e otimizar o controle das faltas. Portanto, se você precisa acompanhar suas ausências de maneira eficiente, essa ferramenta pode ser fundamental.
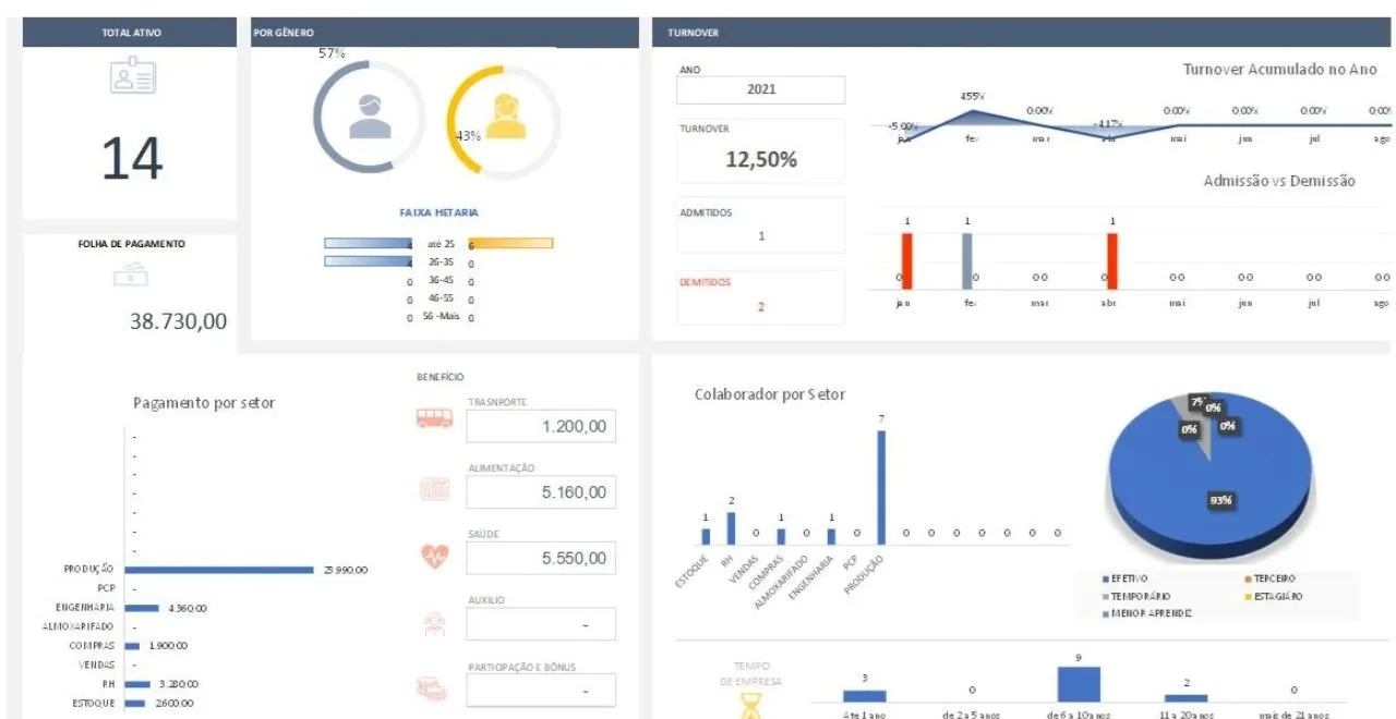
Dessa forma, criamos a Tabela para calcular faltas, que é um modelo totalmente gratuito e disponível para todo o público. Além disso, para você ter um controle ainda mais completo, aproveite e baixe nossa planilha de controle de faltas. Ela também é totalmente grátis e possui funções muito essenciais para o departamento de recursos humanos. Baixe-a clicando nesse link.
Para baixar a Tabela clique aqui:
BAIXAR PLANILHA
Caso não esteja aparecendo nada, basta apenas digitar seu nome, e-mail e senha e realizar seu cadastro. É questão de segundos.
Aproveite para conhecer também nossa planilha profissional de recursos humanos. Uma planilha ainda mais completa é fundamental para a área de recursos humanos.
























